
La semaine dernière, j’ai eu besoin de surveiller notre ArgoCD et d’afficher les métriques dans Grafana. Après une rapide recherche sur Google, j’ai trouvé cette page sur le site officiel d’ArgoCD. Mais je ne l’ai pas trouvée facile à comprendre. J’ai donc décidé d’écrire un pas à pas.
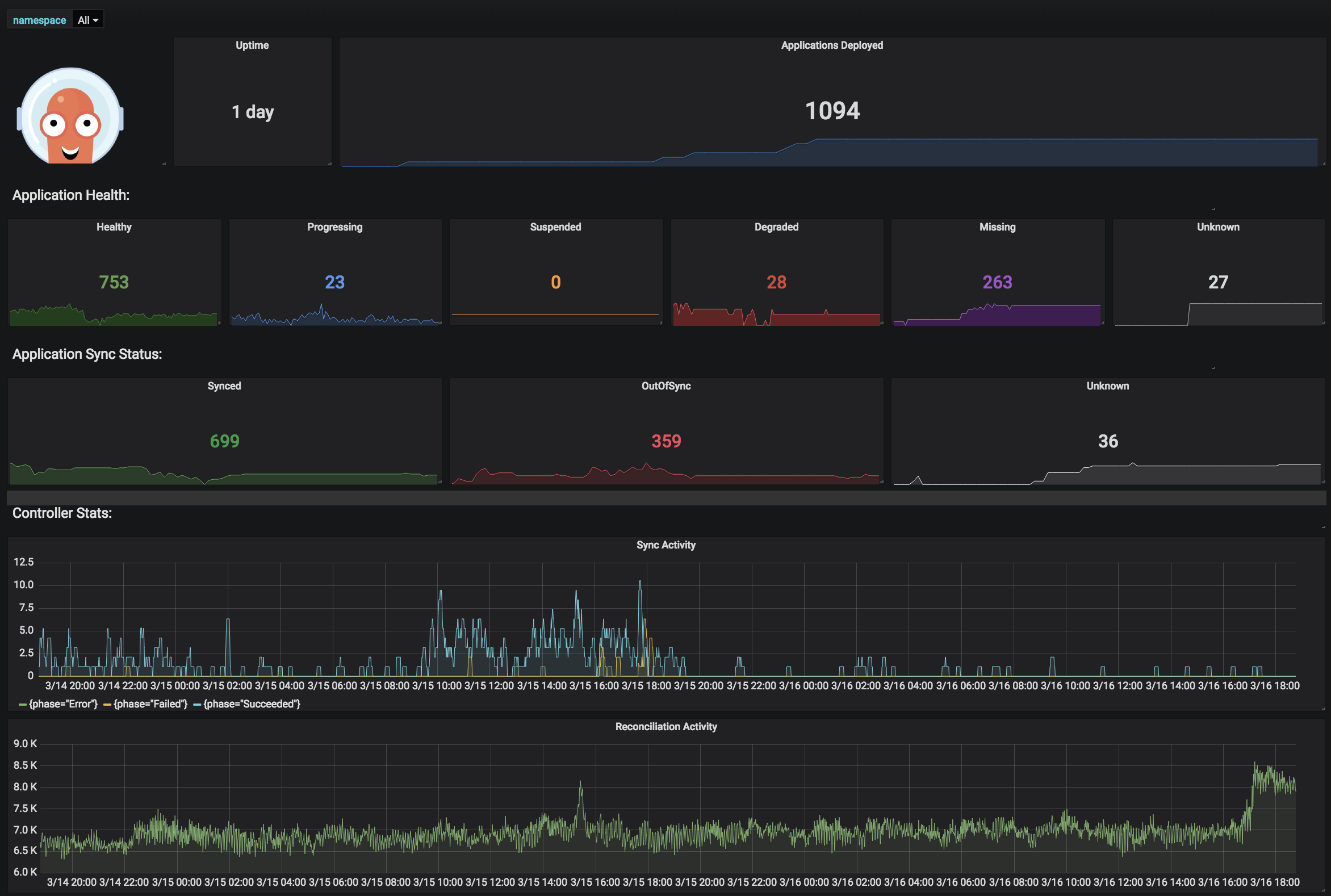
What can be monitored?
Exposes /metrics on port 8082.
Notice that this is a statefulset.
Editer le statefulset ajouter les annotations prometheus sous spec.template.metadata.annotations
...
prometheus.io/path: /metrics
prometheus.io/port: "8082"
prometheus.io/scrape: "true"
...
Exposes /metrics on port 8083.
Editer le statefulset ajouter les annotations prometheus sous spec.template.metadata.annotations
...
prometheus.io/path: /metrics
prometheus.io/port: "8083"
prometheus.io/scrape: "true"
...
Exposes /metrics on port 8084.
Editer le statefulset ajouter les annotations prometheus sous spec.template.metadata.annotations
...
prometheus.io/path: /metrics
prometheus.io/port: "8084"
prometheus.io/scrape: "true"
...
Pour mieux comprendre le flux et résoudre les problèmes, j’ai transféré les services et curl vers /metrics. Plus tard, j’ai vérifié que je pouvais voir les métriques dans prometheus.
Par exemple, prenons le serveur repo et faisons-le étape par étape.
Faisons un port forward vers ce pod :
kubectl -n argocd port-forward pods/argocd-repo-server-7b989cfd5c-6vrhg 8084:8084
Maintenant nous pouvons nous connecter à localhost à 8084 et obtenir le contenu du port 8084 dans le pod.
curl localhost:8084/metrics
Vous devriez voir les métriques maintenant.
Ajoutez les annotations prometheus des étapes précédentes.
Faisons un port forward vers la console prometheus
kubectl -n monitoring port-forward pods/prometheus-server-0 9090:9090
Naviguez vers localhost:9090 et recherchez l’une des métriques dans la console.

